近两年,我国明确提出碳达峰、碳中和的30·60双碳目标。中国作为工业制造大国,此目标的设立意味着今后的经济增长将逐步摆脱对化石能源消耗的依赖。为促进实现碳中和,推动产业变革和技术变革,深化可持续发展的实践路径,加速绿色低碳到脱碳的转型已是势在必行。
在促进实现碳中和的共同愿景下,电装集团结合自身解决社会问题和可持续事业并存的基本理念制定了环境战略,并明确了以2035年实现碳中和(零CO2排放)为目标。通过造物(生产制造)、移动出行产品、能源回收利用这三个重要领域加强实施,切实提升竞争力。其中造物作为生产活动的基础,涉及生产材料、零部件、能源使用等多方面,更具有举足轻重的作用和影响。
株式会社电装(以下简称“电装”)成立于1949年,作为一家备受汽车生产商信赖的零部件厂商,向世界多地的客户提供零部件产品和系统。展望未来的移动出行社会,电装以汽车行业为中心,在广泛领域开展事业,重点发展电动化、主动安全/无人驾驶、物联网IoT等领域。在提供新的智能移动价值的同时,还致力于FA(Factory Automation工厂自动化)、农业的工业化。旨在通过上述领域的技术开发,为社会创造满足未来需求的新价值。
在造物方面,电装从单体生产设备的研发到自动生产线的制作,将生产线以工厂为单位展开,推广到全球多地的工厂生产中,始终确保以更高灵活性、高效率的生产向世界多地的客户提供高信赖性和高耐用性的产品和服务。特别是在节能方面, 凭借70多年的匠人精神传承和不断改善积累了丰富的经验。自2009年日本节能大奖(由一般财团法人节能中心主办,重点表彰企业或自治团体的优秀节能活动或节能产品)设立以来,连续12年获奖20多次,是节能案例领域获奖最多的企业。
在充分吸收、灵活运用总部节能经验的基础上,电装(中国)投资有限公司(以下简称“电装中国”)碳中和造物团队不仅把这种饱含匠心的造物精神传承到了电装中国,更融合现地生产和技术取得了更大的突破。

电装中国造物碳中和团队负责人杨旻
杨旻是电装中国造物碳中和团队的负责人,来自电装中国安环设施部,拥有10年的设备管理和节能管理经验,目前统管电装在中国多家生产公司的碳中和造物、节能教育以及可再生能源的推进业务。他表示:“为积极响应30.60双碳目标,电装中国通过节能减排、太阳能屋顶发电、绿电采购等措施,力争在2035年实现碳中和。我作为电装中国造物碳中和的负责人,将努力推进中国地区多个生产据点的节能活动。以每年减少5%的CO
2排放为目标持续发掘生产现场的节能和改善行动。”国务院在2021年出台的《2030年前碳达峰行动方案》中明确指出,节能减排是碳中和的重要任务。可见节能活动已成为绝大部分制造商都面临的课题,作为可以立即实施的行动,电装中国在总部丰富的节能经验加持下,从“技术创新”“杜绝浪费”“全员参与”角度,在电装中国20多家生产据点推进节能活动,并取得多项成果。
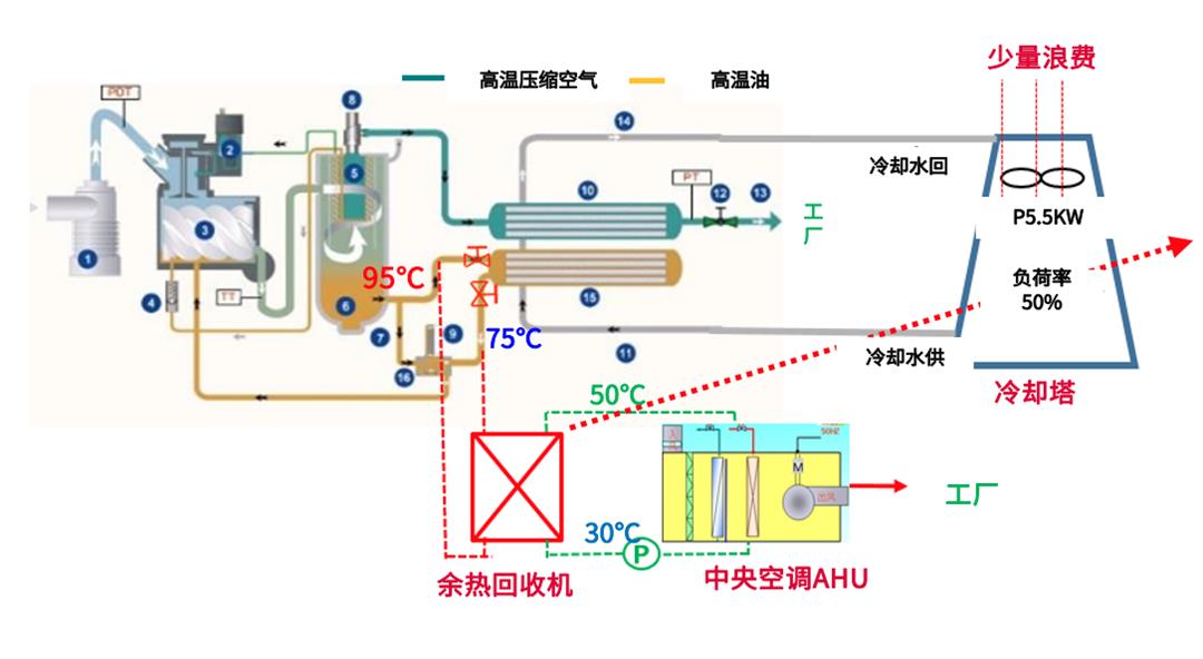
1.技术创新:供给侧空压机余热回收利用
于沉淀中创新,电装融合自身高水平的技能和技术的产品制造能力,将具有创新性的节能想法加以实现。过往生产设备间使用的恒温恒湿空调(21±1℃、55±5%),为保证温湿度空调制热是需要长时间保持运转的,每年因制热所消耗电量68万kWH,而空压机运行时产生高温,热量通过冷却塔排放大气中。以2020年为例,热泵加热用电68万KWH/年,电气等费用51.5万,发热量299万KW,而空压机的发热量(897万KW/年)被排放。
为提高余热利用率,节约用电。电装生产据点通过改造空压机的油路和水路,将空压机高温余热通过交换器变成50℃热水,取代热泵运转。通过以上改造,用1/3的空压机产生的热量(5台110KW)进行预热回收利用改造,热泵系统作为备用系统控制,节能率高达91%。
空压机运行和余热回收利用原理图
经过上述改造,电费和保养费每年可削减48万元,并减少663吨CO
2的排放,2年即可收回投资。
导入后的效果
2.杜绝浪费:结合生产计划,NB(钎焊)炉集中生产
秉承着精益生产,消除所有浪费的生产理念,电装着手于提高能源利用效率,消除浪费的生产改善措施。通过将耗能最大的NB炉设备的生产状态可视化并结合计划进行集中生产,连续运行NB炉,削减待机时间。通过上述消除浪费的节能行动,NB炉的使用率从原本的47%提升至100%。大幅提高能源利用率和员工工作效率,减少工时和待机时间,从而促进实现生产据点的降本增效。
3.全员参与:制定全员参与的节能行动地图
全员参与是实施精益生产的关键,针对生产线上的节能减排的问题,打造问题点可视化的工厂,制定节能行动地图,由全员共同持续改善,从而培养全员的节能意识。通过把生产线的ON/OFF规范化,并制作成易于理解的可视化行动地图,明确中休、午休、离岗、下班以及休息日需关闭的能源(水、电、气),明确行动指引,确保新员工也能参照实施,并落实到全员参与的持续改善行动。
以上活动是在参考了总部的优秀节能案例的基础上,电装中国碳中和造物小组与各家生产公司的工作人员共同钻研,反复实践的成果。“造物即造人,再优秀的技术、方法也离不开人的实施。”杨旻表示,相对于“授人以鱼”,“授人以渔”更为重要,电装中国在各家生产公司培养了约200名节能改善讲师。通过对各据点的调研,掌握各家公司的节能水平和意识,以将各生产据点中推进节能的人员培训成“可自行发掘节能案件并且能实施改善的水平”为课题,制定培训方式,同时为了尽快培训出更多节能人才,电装中国在各生产据点内的节能核心人才选拔3名人员进行集中培训,以这些核心人才为中心,逐步扩充节能推进者规模,从而全面提高节能教育的普及效率。
通过以上的节能活动和人才培养,电装中国集团已经于2021年实现减少7.5%的CO
2排放节能目标,削减了1500万元的能源成本。同时电装积极把自身的生产模式和经验向客户和供应商进行推广,致力于全产业链的节能减排。
匠心传承,授人以渔。于细微处倾注匠心,并以点带面,传承推广。未来,电装中国将始终以2035年实现碳中和为目标,推行可持续发展的实践路径,为促进早日实现碳中和社会贡献力量。
电装公司介绍
电装是世界先进的汽车零部件生产厂家之一。在美国《财富》杂志发布的2022年世界500强企业中排名第278名。如今,电装在全球30多个国家和地区拥有约200家关联公司,集团员工数约17万人。作为电装在中国的统括公司——电装(中国)投资有限公司,成立于2003年,凭借近年来在社会责任事业和可持续发展道路上所作出的成绩,在2021年南方周末中国企业社会责任榜中名次位列14,荣膺《南方周末》“2021年度杰出责任企业”奖项。目前在国内设有生产公司、销售公司以及软件开发公司等共计30多家关联企业,员工约17000人,建立了完善的销售、售后服务和生产供应体制。