汽车液压制动主缸的发展演变过程及其结构特点
【摘要】汽车液压制动系统的心脏——制动主缸从出现至今,随着高速公路路网的不断扩展、汽车车速的不断提高以及车流密度的增大,安全法规对制动系统的工作可靠性要求的日益提高,其结构在不断地改进,新的结构形式不断地出现。在其不断更新的过程中产生了众多的主缸结构形式,经过实践使用验证和市场选择,陆续出现了一些典型的结构形式。有必要对其典型结构做一些分析介绍,为制动主缸的设计开发提供经验数据,防止在产品设计开发上走回头路,为产品的研发制造提供较为详尽的参考资料。
关键词:汽车液压制动主缸;结构特点;工作原理;制造要点
0 引言
自从德国人卡尔•本茨在1885年研制成功第一辆单缸三轮汽车开始,汽车已经伴随着人类社会的发展经历了120多年的时间。制动系统作为汽车的关键安全系统,一直伴随着汽车的发展进步在不断地更新发展,作为液压制动系统工作能量的输出心脏,汽车液压制动主缸也在不断地发展改进。
图1是液压制动主缸在整车上的位置,它的发展变化主要经历了单管路制动主缸、带残余压力阀制动主缸、双腔制动主缸和汽车防抱死系统ABS用制动主缸的发展过程,其每个阶段又有针对不同使用要求而开发的不同结构形式。文中即对各种液压制动主缸的发展过程、结构形式、工作原理及其制造要点进行分析说明。

1 早期制动主缸
该类主缸属于最初期的结构形式,在中国应用于汽车工业的首批汽车,它主要分为单腔和双腔两种结构,单腔分为普通型和带残余压力阀型。图2为该类主缸的系统布置图。

双腔分为普通型、紧凑型和带比例阀功能主缸。图3为该类主缸的系统布置图,图4为该类主缸的典型结构,图5为带比例阀功能主缸的典型局部结构。
早期类型主缸目前均已逐步被淘汰,文中仅对带比例阀功能的主缸作简单说明。比例阀功能主缸是为满足汽车在制动时对前后轮制动力的比例分配要求,提高其制动效能,充分利用地面和汽车轮胎的摩擦力(附着力)而设计出来的,能对后轮的输入、输出液压按图6输出。


2 柱塞式双腔制动主缸
2.1 柱塞式主缸简述

柱塞式主缸分为普通柱塞式主缸、短型柱塞式主缸(图7)和缸体结构优化后的主缸(图8)。文中仅对短型柱塞式主缸和缸体结构优化后的主缸作介绍。

2.2 结构特点
补偿孔在活塞上的柱塞式双腔制动主缸(以下简称柱塞式主缸)是为解决有些汽车布置空间狭小,无法安装传统制动主缸的车型而设计的,它具有结构紧凑、短小精悍的特点,它的内部结构就如同电视机的天线,零件相互套在一起,所以可像天线一样伸缩自如,有效地节约了产品的轴向空间,它的长度只有传统主缸的一半左右。同时它又可以满足汽车安装ABS(防抱死制动系统)和ESP(电子稳定系统)的要求。具有传统主缸无法比拟的优点,但由于这种主缸加工比较困难,工艺难度较大,所以目前应用范围不大,国内目前在做该主缸的公司寥寥无几。不过通过近一二年的努力,该结构主缸通过不断地结构优化和工艺改进,已经越来越显露出取代所有其他结构主缸的趋势,成为所有汽车的首选结构。
2.3 工作原理
如图7所示,在原始状态,制动液通过供液腔、补偿孔进入制动腔,工作时推动活塞左移,当补偿孔通过主皮碗时,制动腔开始建压,制动液由出油口泵入制动管路内。
2.4 与传统主缸的区别
⑴ 轴向安装长度短
如图8所示,由于其内部零件均相互套在一起,所以总成长度可以做得很短,长度只有传统主缸的一半左右。
⑵ 柱塞式主缸可直接配ABS使用
由于ABS工作时需将减压过程中排出的制动液重新泵入制动主缸,传统制动主缸活塞由于主缸内液压的变化反复往返运动,特别是在低附着系数路面制动时,主皮碗运动区域离补偿孔很近,甚至于在补偿孔处往复运动,当主皮碗处于补偿孔位置时,制动腔的高压将皮碗挤入补偿孔内,高压脉动极易破坏传统主缸主皮碗,造成制动失效。而柱塞式主缸由于将补偿孔布置到了活塞上,所以活塞在运动过程中补偿孔经过主皮碗时,其两侧的压力是相同的(图9),从而杜绝了主皮碗的这一破坏形式,其推广使用将大大提高汽车制动系统的使用寿命,同时满足ABS对制动主缸的要求,令汽车行驶更加安全可靠。

⑶ 可以满足ESP(电子稳定系统)对制动主缸大流量的要求
由于ESP工作时需要主缸瞬间提供大流量的制动液用于主动制动,而柱塞式主缸在活塞上可以布置大量的补偿孔(图8),所以能够轻易地满足该要求,而普通补偿孔式和中心阀式制动主缸无法大量布置油道,所以目前采用ESP的汽车的趋势为采用柱塞式主缸。
2.5 柱塞式主缸的制造要点
生产这类主缸的关键控制点是必须在保证主皮碗与活塞的密封性的前提下,还需要保证制动液可以通过主皮碗补入制动腔内,同时制造时须控制缸孔、滑套和活塞的尺寸、形位公差,防止活塞运动时卡死。
3 中心阀双腔制动主缸
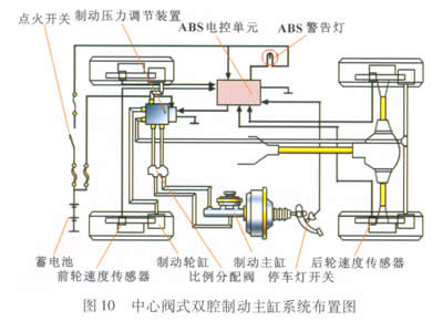
该类主缸主要是为了配合汽车ABS使用而研制开发,其制动系统布置方式如图10所示,主要用于带防抱死系统ABS的汽车使用。

3.1 结构特点
中心阀式制动主缸是为解决原制动主缸密封主皮碗易于破坏、寿命相对较短这一缺点而开发设计,特别是装有ABS(防抱死制动系统)的高档汽车,由于ABS工作时需将减压过程中排除的制动液重新泵入制动主缸,制动主缸活塞由于主缸内液压的变化反复往返运动,特别是在低附着系数路面制动时,主皮碗运动区域离补偿孔很近,甚至于在补偿孔处往复运动,高压脉动极易破坏制动主缸主皮碗,造成制动失效。而该产品由于取消补偿孔而采用了中心阀结构,所以杜绝了主皮碗的这一破坏形式,其推广使用将大大提高汽车制动系统的使用寿命,满足ABS对制动主缸的要求,令汽车行驶更加安全可靠。
3.2 与原制动主缸的区别
中心阀式制动主缸与原制动主缸的区别在于中心阀式制动主缸有中心阀,无补偿孔;而原制动主缸有补偿孔,无中心阀。原制动主缸工作时主皮碗在补偿孔附近反复往返运动,主皮碗容易被割伤破坏,特别是装有ABS的高档汽车,由于ABS工作时需将减压过程中排出的制动液重新泵入制动主缸,制动主缸活塞由于主缸内液压的变化反复往返运动,特别是在低附着系数路面制动时,主皮碗运动区域离补偿孔很近,高压脉动极易破坏制动主缸主皮碗,造成制动失效。而该产品由于取消补偿孔而采用了中心阀结构(图11),主皮碗的反复往返运动将不必通过补偿孔,而是在光滑的缸孔内运动,所以将大大提高主缸使用寿命。

3.3 工作原理
如图12所示,在原始状态,制动液通过供液腔、中心阀孔进入制动腔,工作时推动活塞左移,当中心阀关闭时,制动腔开始建压,制动液由出油口泵入制动管路内。



总成内部杂质:金属不大于总杂质的50%,颗粒不大于70μm;
非金属不大于总杂质的50%,颗粒不大于600μm。
中心阀预压弹簧的预紧力F除以中心阀的密封面积即中心阀被反向打开油压的压强,推荐小于0.03 MPa,以利于加快制动液补偿,提高主缸的回位速度,同时能提高人工加注制动液的速度。
4 总结
根据以上介绍的制动主缸的主要类型,不难发现主缸的发展演变主要按以下方式进行:
⑴ 整车制动安全对主缸要求的不断提高而作的改进,包括安全性、可靠性以及其余制动原件的设计改进而对主缸所提出的新要求。
⑵ 主缸自身的质量改进,使之不断朝性能更优、成本更低、外形更小等要求发展。
⑶ 随着汽车ABS(防抱死制动系统)的不断普及,以及对制动吸能性能、寿命稳定性要求的不断提高,预计中心阀式制动主缸和超短型主缸将得到普及,极有可能会代替所有类型的制动主缸而成为制动主缸的主导产品。
⑷ 随着汽车ESP(电子稳定系统)的不断推广,对汽车快速主动制动要求,柱塞式制动主缸成为汽车制动的所选主缸结构。
⑸ 随着电子驻车系统EPB(Electrical Park Brake)及其他电控系统的不断普及,在制动主缸上增加活塞位置传感器的结构也已经有了少量的使用。